Token Graduation Rate Hits Lowest Point Since May 2024 - Is pump.fun Doomed?
Is it the end of the road for pump.fun?
- Published:
- Edited:
Pump.fun, Solana’s viral token creation platform, has seen better days. With memecoin traders flipping fearful amidst difficult market conditions, pump.fun launch efficiency is hitting lows not seen since Q2, 2024.
On top of diminishing activity, recent data suggests that coins launched through pump.fun in 2025 are struggling to recreate the success of their forefathers.
Has Solana moved on from pump.fun, or is the platform simply a victim of poor market conditions?
Pump.fun Activity and Efficiency Wanes
After dominating the onchain world for months, trading activity on pump.fun has taken a nosedive in recent weeks. The number of daily launches has fallen over 51.1% in the last two weeks, dropping from 54,368 on February 11, to just 26,584 on February 25.
On top of a decreasing frequency of token launches, the number of coins that successfully fulfill pump.fun’s bonding curve and migrate to Raydium has reached its lowest point in 9 months.

According to Dune Analytics data, only 0.72% of tokens deployed on February 25 made it to Raydium. After steadily decreasing all week, this rate has now dropped to its lowest recorded level since May 17, 2024.

Similarly, the number of active pump.fun traders has dropped by a significant margin. Onchain data indicates that the number of active users has fallen by 49.38%, falling from 329,331 to 169,984 over the last two weeks.
0.3% of Graduated Coins Hit $1M
Even among graduated tokens that make it out of the pump.fun trenches, the data doesn’t look good. According to analyst Nay, only 0.3% of migrated tokens in the last 6 months reach $1M in market capitalization.
Additionally, around 79,000 tokens never even hit $100k, suggesting that these assets died as soon as they graduated to Raydium.
Pump.fun coins launched in 2025 are struggling to replicate the endurance demonstrated by 2024’s viral memes. The top 13 coins by current market cap launched via pump.fun were all deployed in 2024, suggesting that pump.fun launches in 2025 haven’t been able to hold attention and liquidity as easily as last year's coins.
This discrepancy suggests the 2025 class of memecoin traders are more likely to rotate capital into newer launches, rather than older, market-tested coins for longer periods.
Will Pump.fun’s New AMM Recover Dropping Revenue?
Naturally, a decrease in trading activity, token launches, and token graduations has resulted in steadily diminishing revenue generation for the platform. Discounting 2-3 isolated surges, pump.fun’s has trended downwards throughout February.

However, pump.fun might be about to add a new revenue stream to its financial empire. Earlier this week, onchain traders discovered that pump.fun has begun beta testing its new AMM protocol.
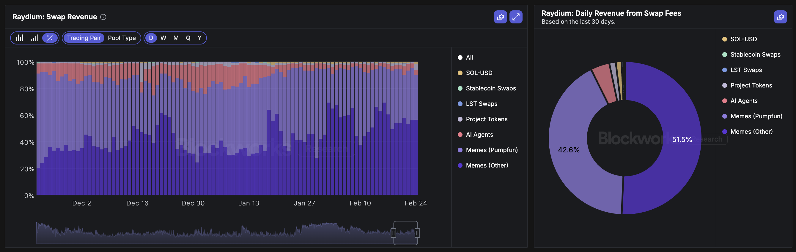
By migrating token graduations to its own platform, instead of sending them to Raydium, pump.fun stands to recover a tremendous amount of value. According to Blockworks data, around 42.6% of Raydium’s daily revenue, valued at around $505k comes from tokens launched through pump.fun.

While pump.fun’s metrics may be at lows not seen for many months, it’s important to remember that almost every application in the crypto market is suffering a similar downturn.
Bearish conditions have made traders cautious, but pump.fun is expected to be one of the first places traders turn to when confidence flows back into markets.
Read More on SolanaFloor
What is your time worth?
Toly’s Time Hits $191 per Minute in New Solana App Time.fun
What are Memecoins?
